Never overpay for Ethereum gas again

4️⃣ 4th Product of the Day

πŸ“‹ About

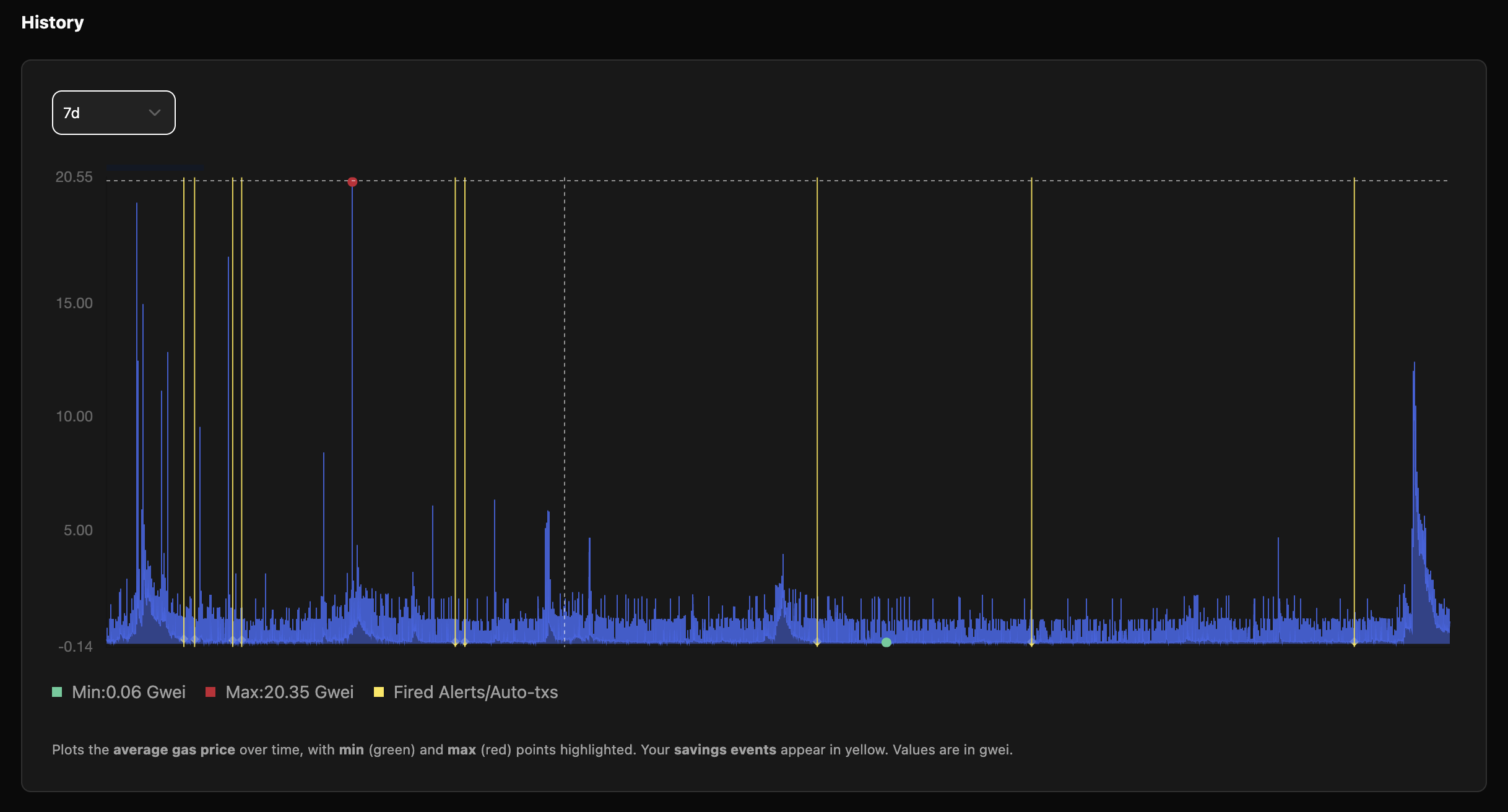
EthGasOptimizer (EGO) saves developers and traders time and money by analyzing Ethereum’s gas market in real time. It continuously observes block-by-block fee changes, identifies short-term patterns, and pinpoints optimal moments to send transactions. You can configure personal gas thresholds and receive live notifications via email, Telegram, or webhook. Advanced users can even automate execution through pre-signed transactions that are broadcast automatically once fees dip β€” using EIP-2771 meta-transactions. Because EGO operates fully off Load more
🌐 Visit Website
Profile

Created by

ethgasoptimizer

πŸ“Š Product Details

  • Status approved
  • Launch Date Nov 1, 2025
  • Upvotes 1
  • Featured No

πŸ† Badges & Awards

πŸ“ˆ Social Proof
4️⃣ 4th Product of the Day
Nov 1, 2025